黑洞资源笔记
-
- Transformers.js,在浏览器中运行Transformers | github
本项目目前支持BERT、ALBERT、DistilBERT、T5、T5v1.1、FLAN-T5、GPT2、BART、CodeGen、Whisper、CLIP、Vision Transformer和VisionEncoderDecoder模型,用于各种任务,包括:屏蔽语言建模、文本分类、文本到文本生成、翻译、摘要、问答、文本生成、自动语音识别、图像分类、零样本图像分类和图像到文本。 -
- Hofstadter:一种深奥的编程语言,具有并发、正则表达式和 Web 请求。
-
-
-
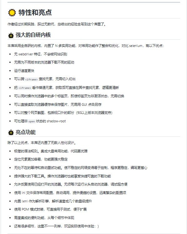
- 基于python的网页自动化工具。既能控制浏览器,也能收发数据包。可兼顾浏览器自动化的便利性和requests的高效率。功能强大,内置无数人性化设计和便捷功能。语法简洁而优雅,代码量少
DrissionPage | 演示 | 文档 | #工具 -
- 用 ChatGPT 开放的 API 接口可以做哪些自研工具?| 知乎问答
-
- 有代码的话本地搭建一个 ChatGPT 可行吗?| 知乎问答
- 一个使用GPT-3.5的AI,它可以安装包、编写代码、运行它、自我调试、写入文件并部署代码。完全自动化。| youtube
- 微软Bing Chat的逆向工程API被开发者整出来了。| EdgeGPT
- video-subtitle-extractor:反向将已经烧制到视频中的字幕提取成srt文件。
主要实现了以下功能:
提取视频中的关键帧
检测视频帧中文本的所在位置
识别视频帧中文本的内容
过滤非字幕区域的文本,去除水印(台标)文本
去除重复字幕行,生成srt字幕文件
支持视频字幕批量提取(打开文件的时候选择多个视频)
多语言:支持中文/英文、日语、韩语、阿拉伯语、繁体中文、法语、德语、俄语、西班牙语、葡萄牙语、意大利语字幕的提取
多模式:
快速 - 快速提取字幕但可能丢字幕(推荐)
精准 - 不丢字幕但速度较慢
使用说明:
视频以及程序路径请不要带中文和空格,否则可能出现未知错误!!!
如:以下存放视频和代码的路径都不行
D:\下载\vse\运行程序.exe(路径含中文)
E:\study\kaoyan\sanshang youya.mp4 (路径含空格)
直接下载压缩包解压运行,如果不能运行再按照下面的教程,尝试源码安装conda环境运行
项目特色
采用本地进行OCR识别,无需设置调用任何API,不需要接入百度、阿里等在线OCR服务即可本地完成文本识别
支持GPU加速,GPU加速后可以获得更高的准确率与更快的提取速度
(CLI版本) 无需用户手动设置字幕区域,项目通过文本检测模型自动检测字幕区域
(GUI版本) 图形化界面
视频字幕提取器GPU版安装教程:bilibili | 项目地址 - 一个免费的ChatGPT:Freegpt 。反应有点慢
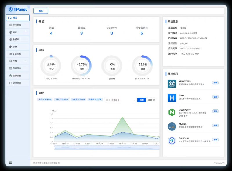
- 1Panel 是一个现代化、开源的 Linux 服务器运维管理面板。
1Panel 的功能和优势包括:
快速建站:深度集成 Wordpress 和 Halo,域名绑定、SSL 证书配置等一键搞定;
高效管理:通过 Web 端轻松管理 Linux 服务器,包括应用管理、主机监控、文件管理、数据库管理、容器管理等;
安全可靠:最小漏洞暴露面,提供防火墙和安全审计等功能;
一键备份:支持一键备份和恢复,备份数据云端存储,永不丢失。 -