用 ChatGPT 开放的 API 接口可以做哪些自研工具?| 知乎问答
黑洞资源笔记
-
-
- 有代码的话本地搭建一个 ChatGPT 可行吗?| 知乎问答
- 一个使用GPT-3.5的AI,它可以安装包、编写代码、运行它、自我调试、写入文件并部署代码。完全自动化。| youtube
- 微软Bing Chat的逆向工程API被开发者整出来了。| EdgeGPT
- video-subtitle-extractor:反向将已经烧制到视频中的字幕提取成srt文件。
主要实现了以下功能:
提取视频中的关键帧
检测视频帧中文本的所在位置
识别视频帧中文本的内容
过滤非字幕区域的文本,去除水印(台标)文本
去除重复字幕行,生成srt字幕文件
支持视频字幕批量提取(打开文件的时候选择多个视频)
多语言:支持中文/英文、日语、韩语、阿拉伯语、繁体中文、法语、德语、俄语、西班牙语、葡萄牙语、意大利语字幕的提取
多模式:
快速 - 快速提取字幕但可能丢字幕(推荐)
精准 - 不丢字幕但速度较慢
使用说明:
视频以及程序路径请不要带中文和空格,否则可能出现未知错误!!!
如:以下存放视频和代码的路径都不行
D:\下载\vse\运行程序.exe(路径含中文)
E:\study\kaoyan\sanshang youya.mp4 (路径含空格)
直接下载压缩包解压运行,如果不能运行再按照下面的教程,尝试源码安装conda环境运行
项目特色
采用本地进行OCR识别,无需设置调用任何API,不需要接入百度、阿里等在线OCR服务即可本地完成文本识别
支持GPU加速,GPU加速后可以获得更高的准确率与更快的提取速度
(CLI版本) 无需用户手动设置字幕区域,项目通过文本检测模型自动检测字幕区域
(GUI版本) 图形化界面
视频字幕提取器GPU版安装教程:bilibili | 项目地址 - 一个免费的ChatGPT:Freegpt 。反应有点慢
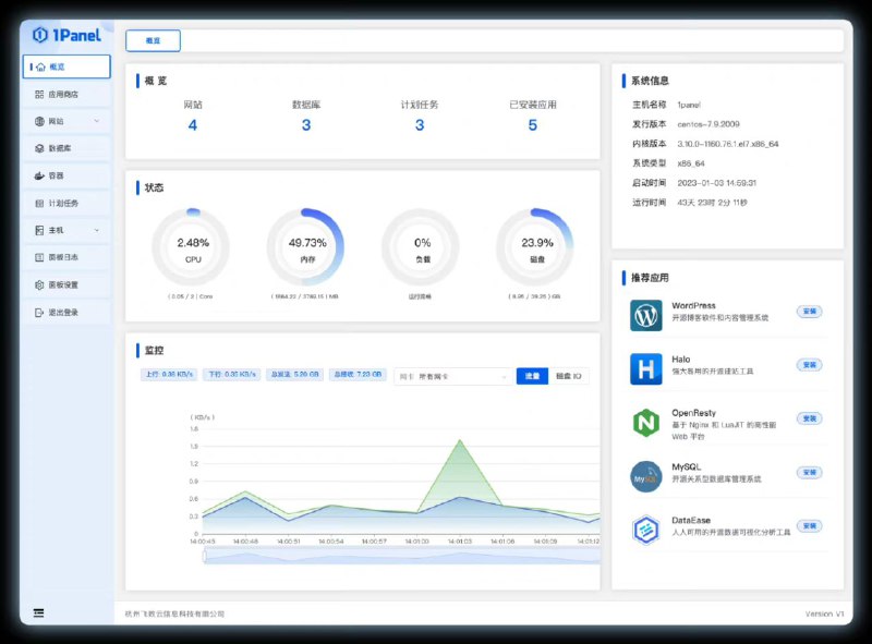
- 1Panel 是一个现代化、开源的 Linux 服务器运维管理面板。
1Panel 的功能和优势包括:
快速建站:深度集成 Wordpress 和 Halo,域名绑定、SSL 证书配置等一键搞定;
高效管理:通过 Web 端轻松管理 Linux 服务器,包括应用管理、主机监控、文件管理、数据库管理、容器管理等;
安全可靠:最小漏洞暴露面,提供防火墙和安全审计等功能;
一键备份:支持一键备份和恢复,备份数据云端存储,永不丢失。 -
- 不太确定:推特本月底开源推荐系统代码。
- recogito-js:用于文本标注的JavaScript库,可以用来在网页上添加标注功能,或作为一个工具箱来构建全定制的标注应用
- TypeScript 是一种广泛使用的开源编程语言,非常适合现代化开发。借助它先进的类型系统,TypeScript 允许开发者编写更加强健、可维护和可扩展的代码。但是,要真正发挥 TypeScript 的威力并构建高质量的项目,了解和遵循最佳实践至关重要。
本文将深入探索 TypeScript 的世界,并探讨掌握该语言的21个最佳实践。这些最佳实践涵盖了各种主题,并提供了如何在真实项目中应用它们的具体示例。无论你是初学者还是经验丰富的 TypeScript 开发者,本文都将提供有价值的见解和技巧,帮助你编写干净高效的代码。
作者的其他作品:github - 梦工厂动画在Apache License 2.0许可证下公开了其私有渲染器MoonRay源代码,项目托管在GitHub上。| openmoonray
MoonRay是梦工厂内部开发的蒙特卡洛路径追踪器,被用于制作《驯龙高手3》《疯狂原始人2》《坏蛋联盟》和《穿靴子的猫2》。
MoonRay 使用的基于云端的分布式计算框架 Arras 也包含在开源代码库中。 - Databend是一款基于云原生的数据库,底层的数据存储都跑在各种云服务之上(AWS、阿里云、华为云、腾讯云,etc),于是就需要一个数据访问层(Data Access Layer)去屏蔽底层不同存储介质的差异。
团队的成员在一年多以前开始构思将这部分功能独立出来成一个单独的模块:proposal: Vision of Databend DAL,这样也能方便其他有类似需求的项目,这个项目就是后来的OpenDAL。确实也有不少项目用到了这个库,包括:sccache、GreptimeDB、RisingWave等。
最近OpenDAL项目已经进入Apache基金会的孵化器 | 详文 - Chatbot UI Pro:一个基于Nextjs、TypeScript和TailwindCSS开发的模仿ChatGPT界面的网站,可将其用作工具包来构建自己的 OpenAI 支持的聊天应用程序。作者会不断更新改进。
-